外观
1 功能描述
- 口令安全管理系统的仪表盘页面,主要展示口令仪表盘、用户仪表盘、系统仪表盘以及登录会话情况的概览数据。
2 口令仪表盘页面展示
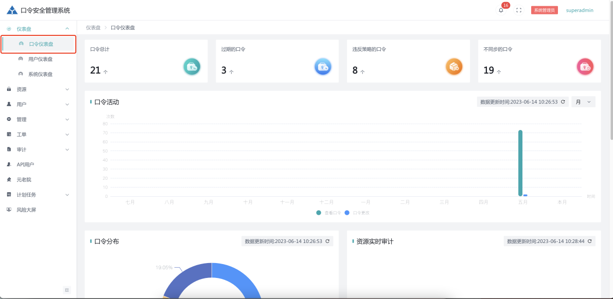
- 点击 仪表盘 - 口令仪表盘 按钮,进入口令仪表盘页面。
- 口令仪表盘:可以从不同纬度统计系统所有已纳管口令的状态包括:口令总计,过期的口令、违反策略的口令,不同步的口令。

2.1 统计详情
- 可以对口令总计详情进行展示

3 用户仪表盘页面展示
- 点击 仪表盘 - 用户仪表盘 按钮,进入用户仪表盘页面。
- 用户仪表盘:对用户活动、角色分配、在线用户、活跃用户、用户实时审计进行统计展示。

4 系统仪表盘页面展示
- 点击 仪表盘 - 系统仪表盘 按钮,进入系统仪表盘页面。
- 对系统性能、系统子服务运行状态、系统配置项检查进行统计展示。

